Omdat we streven naar projecten van hoge kwaliteit op de lange termijn, zijn we betrokken van plan tot onderhoud. Met ons ervaren en complementaire team begeleiden we je bij het creëren van waardevolle groene ruimte.

In het ontwerpproces combineren we creativiteit, plantenkennis en uitvoerende ervaring om de ambitie van de klant te vertalen naar een haalbaar plan. Ons eindproduct is geen mooi ontwerp, maar een bloeiende jungle.

De uitvoering van projecten is vaak een uitdaging in stedelijke omgevingen vanwege de beperkte ruimte en het drukke verkeer. Onze gecentraliseerde productie maakt plug-and-play installatie op projecten mogelijk, waardoor de doorlooptijd op locatie en de bijbehorende kosten aanzienlijk worden verminderd.
Plannen voor een jungle? We helpen je graag.

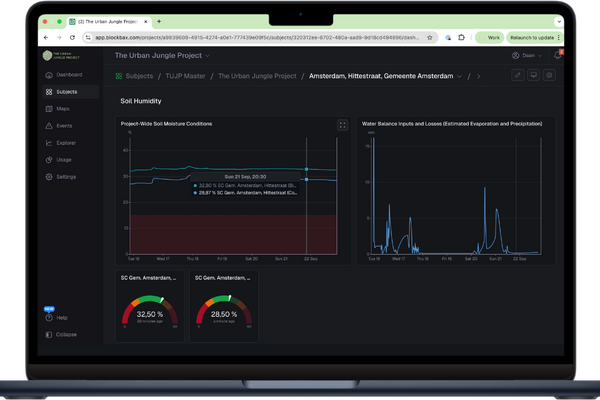
Omdat groen levend materiaal is, is onderhoud van cruciaal belang om ervoor te zorgen dat projecten er net zo goed uitzien als op basis van het ontwerp de bedoeling was. Ons onderhoudsteam wordt gedreven door plantenexpertise en ondersteund door data, die we verzamelen via onze slimme technologie.

Ons klantenbestand varieert van particuliere gebouweigenaren tot commerciële vastgoedpartijen en overheden. We stoppen niet met het werk voordat onze klanten verliefd zijn geworden op hun jungle. Daarom noemen we ze liever ambassadeurs, en we kijken ernaar uit om van jou een van hen te maken.
